招商热线: 136-95155-090 24小时电话咨询服务
空气能热泵专业研发制造商 上万工程案例 美好生活,由我开始
当前位置:首页 - 公司新闻
50匹空气源热泵热水机组
时间:2021-06-16
50匹空气源热泵运行电流达到120安,建议用35mm2粗的电缆,每台50匹超低温空气源热泵用于供暖或制冷能带1000平方,50匹空气源热泵机组占地面积3平方。
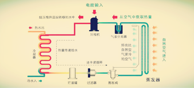
50匹空气源热泵热水机组工作原理:空气源热泵机组主要由压缩机、冷凝器、膨胀阀、蒸发器等部件组成,压缩机耗电工作,把系统内的低温低压冷媒压缩成高温高压冷媒,压缩机排出的高温冷媒温度可达90~110度,高温冷媒进入冷凝器与水进行热交换提升水温,产生的热水可用于供暖或制取生活热水;释放热量后的冷媒进入膨膨阀降压,压力下降后低温冷媒具备吸热蒸发的能力,低温冷媒进入蒸发器与外界热空气进行热交换,此时冷媒温度比外界气温低得多,这样冷媒才能从空气中吸收热量带回压缩机。如此不断循环,通过冷媒介质不断把大气中的热量吸收、搬运,提升为可用的高品位热量。

50匹空气源热泵热水机组技术参数:

50匹空气源热泵热水机组主要配置:

50匹空气源热泵热水机组性能特点:
1、节能:空气源热泵在标准工况下,加热1吨水大约需要11.6度电,而电热水器大约需要46.4度电,节电75%;数字可能没感觉,举个例子,如果是一个标准浴场,五年能省100万元。
2、舒适:空气源热泵热水系统水量大可做恒温管网回水,也就是室内每个水龙头都可以做到随时打开随时出热水。
3、安全:空气源热泵是水电零接触的,空气源热泵的电源主要是用来驱动压缩机,让冷媒循环吸收空气热量加热,不会有漏电风险,也不会像天然气那样长期使用存在漏气风险。
50匹空气源热泵热水机组应用于酒店,工厂,学校,泳池,浴场、宿舍等高需求热水的地方,还可以应用于建筑供暖。
万彩网是一家从事空气源热泵机组研发、生产、销售于一体的生产企业,公司位于广东省佛山市南海区,这里交通便利,物流四通八达。工厂占地面积8000平方,分别有钣金生产车间、蒸发器和冷凝器生产车间、保温水箱生产车间、热泵组装生产车间,一座超低温测试实验室,数名研发工程师,有能力开发各种规格的热泵烘干机、热泵热水器、超低温采暖热泵。公司成立至今,已有数千名经销商加盟,产品主要应用于热水工程、采暖工程以及烘干项目中,十年来已服务数万家单位,为客户提供优质的生活热水、舒适的冷气和暖气。
生产车间:

工程案例:

上一篇:室内游泳池热负荷计算公式